MY ROLE
Founding Designer. Defined the brand, design system, and initial product vision from zero. After establishing the foundation and assembling the design team with Albert as primary designer, stepped into a lead and advisory role, overseeing strategy, mentorship, and design direction while the team executed.
CONTEXT
Trillion was built around one question: why is trade execution still a black box? Every trade, liquidation, and system action is cryptographically proven in real-time. Early interest from Spartan and YZi Labs validated the direction. Currently in Alpha status.

THE PRODUCT
01
Terminal
CHALLENGE
Speed means nothing if the interface creates friction. The terminal had to match the engine: a full-featured trading environment for perps across crypto and traditional markets that felt as instant as the infrastructure beneath it.
SOLUTION
Every design decision amplified the sense of speed: smoothing interactions, eliminating visual noise, and keeping the experience seamless end-to-end. The result is a terminal that doesn't slow you down, all in one surface that gets out of the way.

CHALLENGE
Trillion is fully decentralized, which traditionally makes fund management a pain point. Onboarding, deposits, withdrawals, and transaction history all needed to work without sacrificing the trustless mode, while still feeling accessible to anyone, not just crypto natives.
SOLUTION
A flexible account system that meets users where they are: non-custodial wallet connection or an email-based account. Multiple deposit methods so anyone finds a comfortable entry point. Once in, funds are trackable in full detail directly in the interface, including transaction breakdowns granular enough for tax purposes.

CHALLENGE
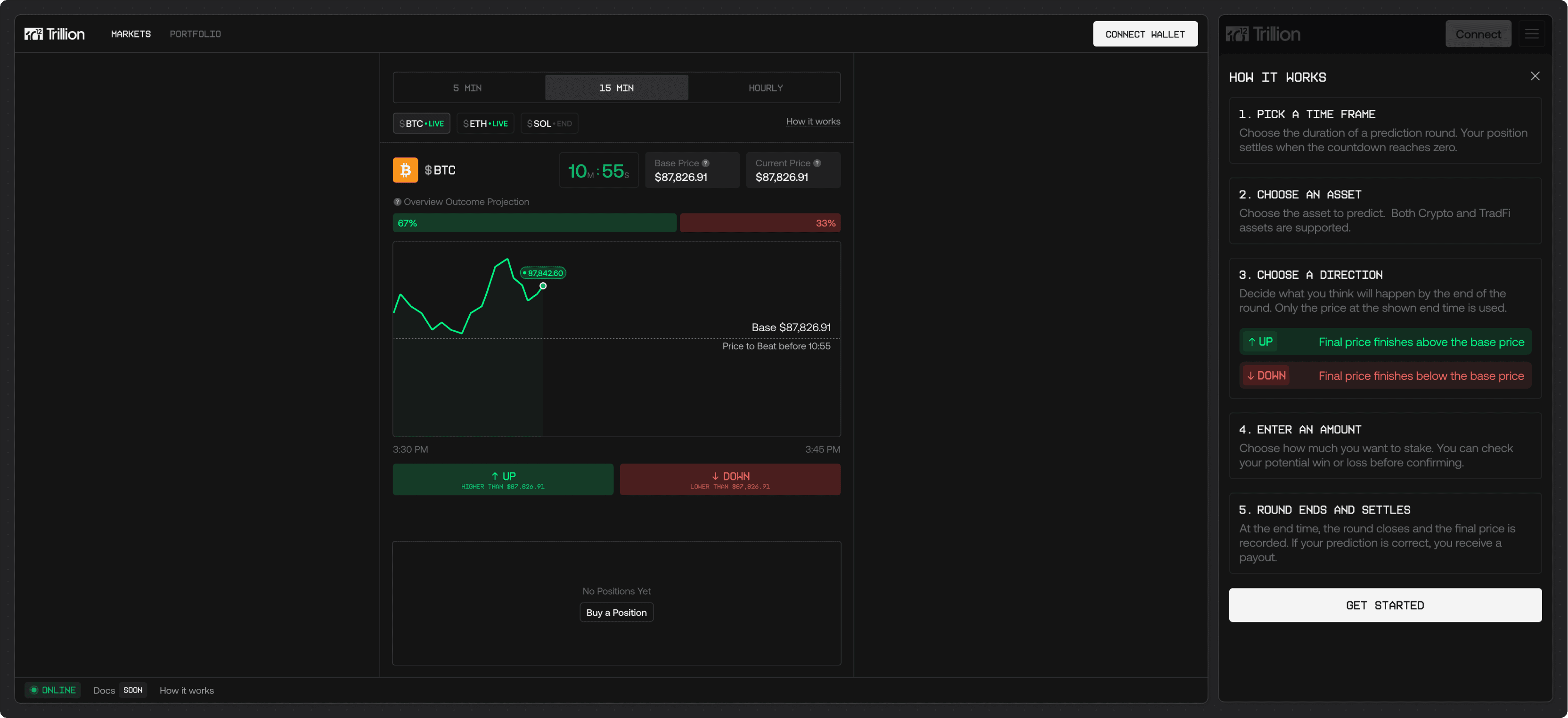
Trillion's execution engine is agnostic to the type of operation running on it. The opportunity was to prove that, beyond perps trading, by building something that felt completely different in nature but ran on the same verifiable infrastructure.
SOLUTION
A short-term price prediction market: simple, single-screen, and deliberately addictive. Pick a timeframe, pick an asset, pick a direction, then watch it settle on the same verifiable infrastructure that powers the full trading terminal.

CONCLUSION
02




















